✔Microsoft собирается приобрести GitHub, а GitLab на этом фоне переживает прирост трафика - «Новости»
В минувшие выходные издание Bloomberg, со ссылкой на собственные источники, сообщило, что компания Microsoft намеревается в ближайшее время приобрести GitHub. Источники журналистов уверяют, что сделка – уже фактически решенное дело, о чем официально объявят в начале текущей недели. Также сообщается, что владельцы GitHub сами выбрали Microsoft на роль покупателя, причем отчасти из-за главы компании, которым в настоящее время является Сатья Наделла. Издание Business Insider, в свою очередь, подтвердило информацию коллег из Bloomberg.
Сумма сделки пока неизвестна, но еще в 2015 году стоимость GitHub оценивалась в 2 млрд долларов.
Пользователи отреагировали на эту новость по-своему. Некоторые организовали петиции против поглощения GitHub Microsoft, а другие начали срочно искать замену крупнейшему в мире хостингу репозиториев. Журналисты издания BleepingComputer обратили внимание, что на этом фоне огромный прирост трафика испытывает GitLab.
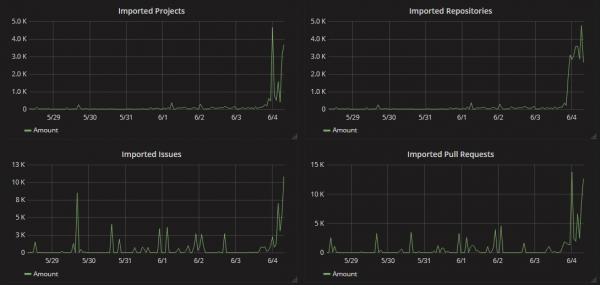
Согласно сервису статистики Grafana, каждый час на GitLab переносят тысячи проектов и репозиториев. Ожидается, что сегодня этот поток еще увеличится, когда у западных разработчиков начнется рабочая неделя. Аналогичный всплеск активности так же наблюдается на BitBucket и SourceForge.
We're seeing 10x the normal daily amount of repositories #movingtogitlab https://t.co/7AWH7BmMvM We're scaling our fleet to try to stay up. Follow the progress on https://t.co/hN0ce379SC and @movingtogitlab
— GitLab (@gitlab) June 3, 2018
UPD.
Представители Microsoft официально подтвердили все слухи. Компания покупает GitHub. По данным СМИ, сумма сделки составит порядка 7,5 млрд долларов.
